Options Tracker is a dashboard for wheel strategy traders — CSPs, covered calls, and full cycles. Every session opens with Action Signals: a rules-based scan of your portfolio that tells you exactly what needs attention today.
Free forever on the base plan · Takes 2 minutes to import your first positions

The Problem
Most wheel traders track positions in Excel or Notion. That works — until you're juggling 12 open puts, 3 covered calls, two assignment cycles, and you can't tell at a glance which ones are ready to close for profit, which need to be rolled, and which are sitting on top of an earnings date.
Greeks in the broker app, P&L in a spreadsheet, earnings dates in a calendar. Three tabs, zero clarity.
By the time you notice a position hit 50% max profit, the window's closed. No alerts, no close signal.
You sold a put on NVDA. Earnings are in 6 days. You didn't check. Now you're holding through a binary event.
Options Tracker solves all three — without replacing your broker.
Step 1
Export your positions CSV from Schwab, Robinhood, or Fidelity. Options Tracker auto-detects the format and loads your strikes, expiries, premiums, and quantities — no reformatting needed.

Open Positions
10 positions · Auto refreshClick any row · Greeks · Sparkline · AI recommendation

Compare positions side-by-side — % change or price ($)
Step 2
The positions table shows your full wheel portfolio — live prices, Greeks, P&L, DTE countdown, and the Close Indicator (CI) — so you know at a glance what needs attention today.
Step 3
The Close Indicator (CI) measures how much premium you've captured relative to how much time has elapsed. Click any position card to jump directly to its full detail view — Greeks, P&L sparkline, cash flow, and an AI-powered recommendation.
CI above threshold. You've captured most of the available premium with time still remaining. Take the win.
CI in neutral zone. Position tracking normally. Check back at next DTE milestone.
CI below threshold. Position moved against you relative to time elapsed. Rules-based and AI recommendations available.

Step 4
The Action Signals panel scans your entire portfolio and flags positions that are ready to close for profit, approaching expiry, showing losses relative to time, or prime for rolling. One panel, zero guessing.
Action Signals
Rules-based · Updates on refresh
Step 5
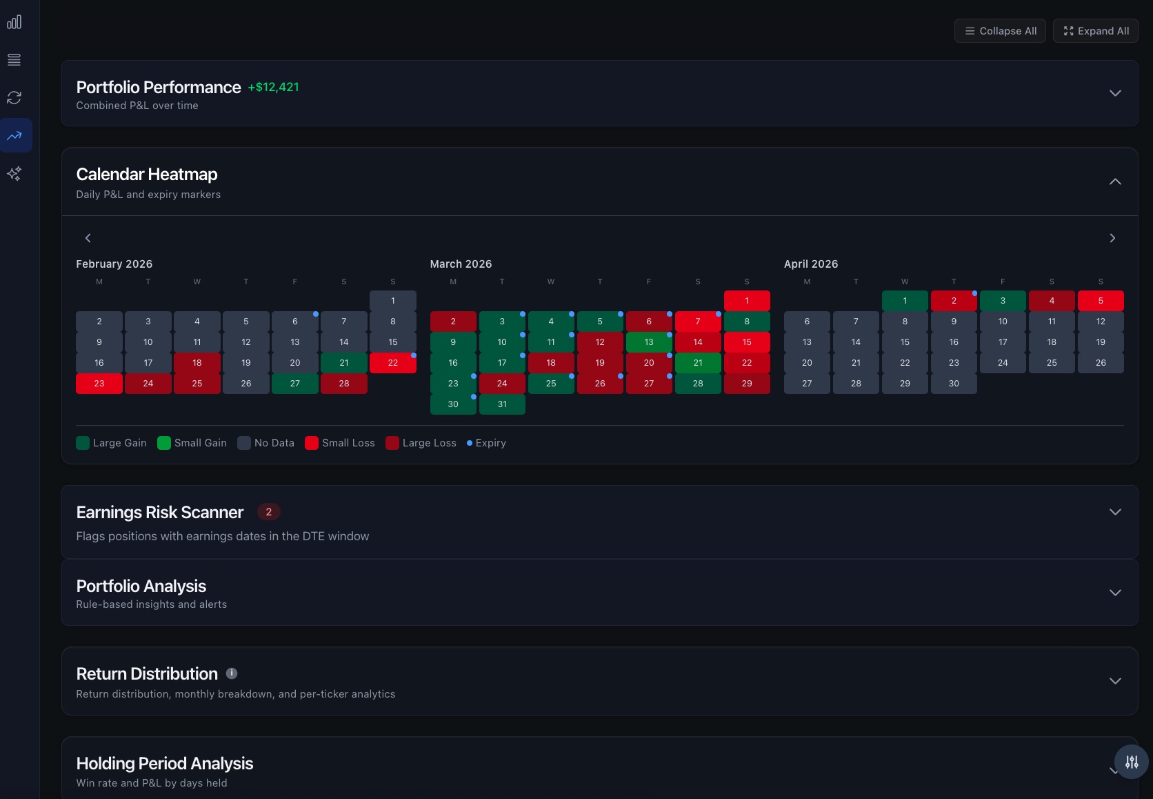
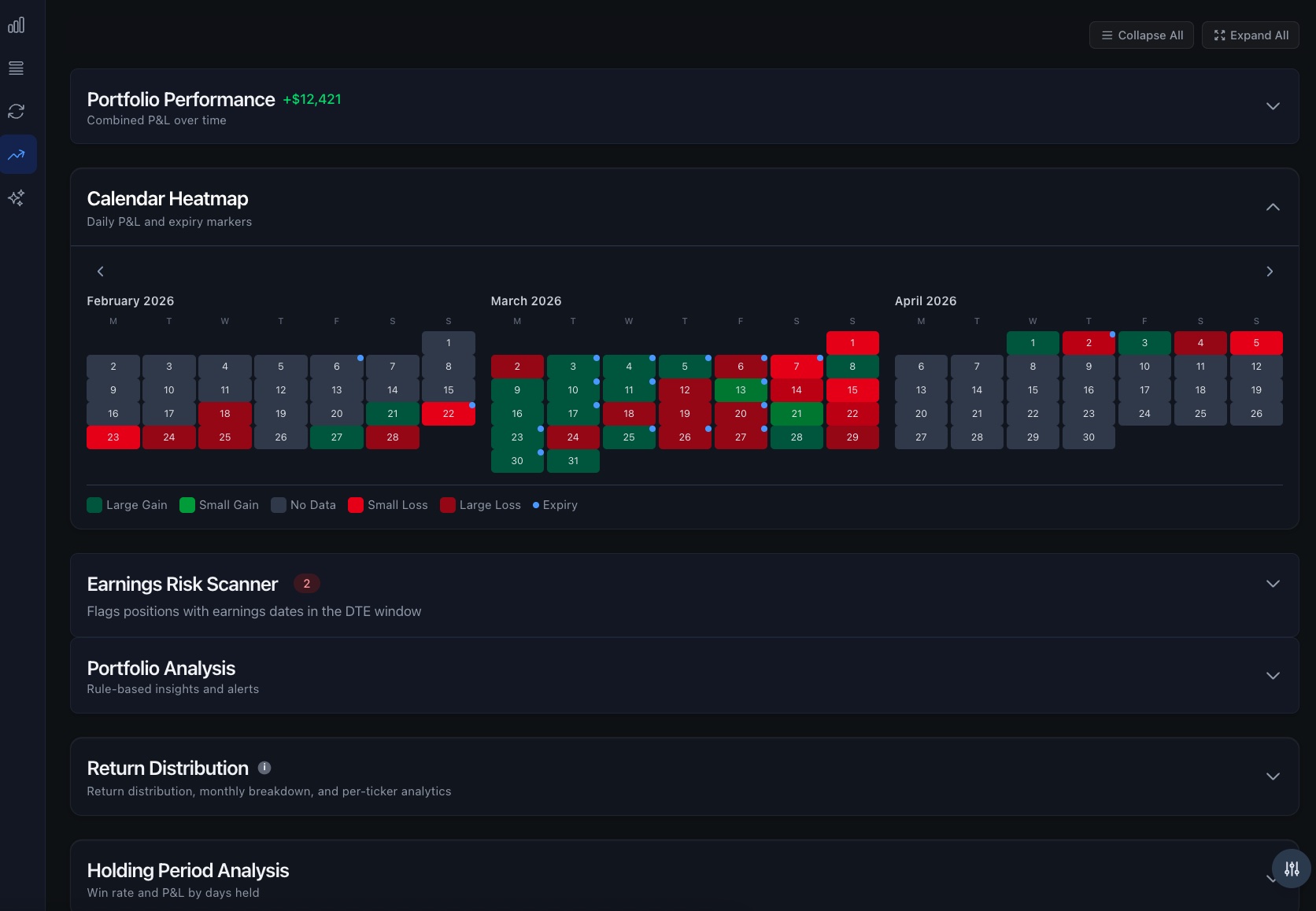
The earnings risk scanner checks every open position against the upcoming earnings calendar. Any exposure inside your DTE window is flagged — before you get caught.
Earnings inside your DTE window. High risk. Consider closing or rolling before the report.
Earnings within 7 days outside DTE. Watch closely.
No earnings overlap. Safe to sell premium.
Earnings Risk Scanner
Flags positions with earnings inside the DTE window
Wheel Campaigns
Auto-detected · Full cycle tracking
Step 6
Options Tracker links your trades into wheel campaigns automatically. See total premium collected, adjusted cost basis, and cycle P&L — not just trade-by-trade P&L.
Step 7
Your closed history shows realized P&L, win rate, premium collected by month and by ticker, and profit factor — the numbers that tell you whether your wheel is actually working.


Monthly premium income — see exactly what your wheel is generating
Your Data
We don't sell data. We don't run ads. We make money when you upgrade to Pro because the tool is worth it.
Your positions live in your browser. Nothing is sent to any server unless you enable Pro sync.
Check DTE on your phone while executing on desktop. Pro sync keeps everything current across devices.
We never connect to your brokerage. CSV import only. Your login credentials stay with your broker.

Account size + risk % → max contracts, capital required, annualized yield before you place the trade.
Equity curve, drawdown chart, P&L by ticker over any time range.
Full dark mode by default. Toggle any time.
Power-user nav: tab switching, quick add, refresh, close modals.
Best and worst performers — realized + unrealized combined.
Notes on any position. Carried forward on roll. Visible in detail panel.
Click any row to expand a sparkline chart, full Greeks breakdown, and cash flow timeline for that position.
Plot price history of multiple positions on one chart. See which tickers are moving together and which are diverging.

Compare price history across multiple positions — spot correlations and divergences at a glance
No credit card to start. Pro unlocks multi-device sync, automatic backup, full trade history, and AI tools.
Sign up in seconds. No credit card. No broker login. Import your first positions in 2 minutes.
Join wheel strategy traders who've replaced their spreadsheet with Options Tracker.